Making observability fun: How we increased engineers' confidence in incident management using a game

Blog posts are not updated after publication. This post is more than a year old, so its content may be outdated, and some links may be invalid. Cross-verify any information before relying on it.

At Skyscanner, as in many organizations, teams tend to follow specific runbooks for individual failure modes. With modern and complex distributed systems, this has the downside of most of the errors being unknowns, which makes runbooks only partially applicable.

After migrating our telemetry data to the OpenTelemetry standards at Skyscanner, we now have richer instrumentation and can rely on observability directly. As a result, we are ready to adopt a new observability mindset, which requires training our engineers to work effectively with the new ecosystem. This allows them to react efficiently to any known or unknown issues, even under pressure.

To achieve this, we believe that the best way to gain knowledge isn’t through one-time viewings of documents or videos. Instead, it’s through practical exercises that include situations with never-before-seen (or at least rarely seen) problems. This helps the company reduce the time to mitigate an issue (TTM), which starts when a first responder acknowledges the incident, until users stop suffering from the incident.

Environment

To begin with, we need to set up an environment that demonstrates the best practices for monitoring and debugging using OpenTelemetry instrumentation and observability. For this, we propose the use of the official OpenTelemetry Demo, which is a realistic example of a distributed system called Astronomy Shop. Thanks to the OpenTelemetry Protocol (OTLP), it allows us to simply point the standard OTLP exporter in the Collector to New Relic, our chosen observability platform at Skyscanner which, like other platforms, is fully embracing open standards to ingest telemetry data.

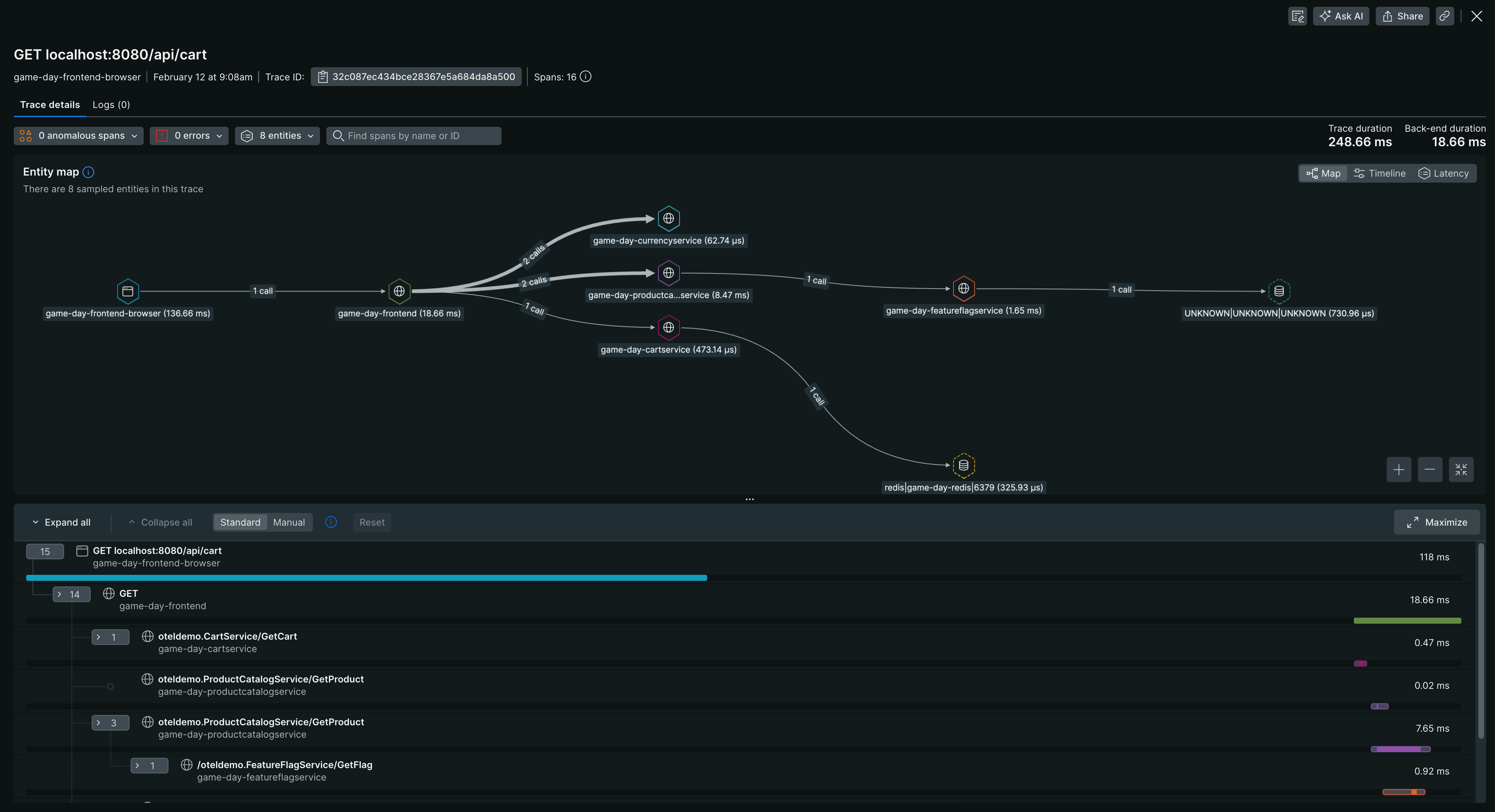
This system contains regressions that can be injected into the platform and helps us demonstrate the importance of Service Levels Objectives (SLOs), tracing, logs, metrics, etc. For instance, we can observe traffic flow through various components, as shown in the image below. Since part of the OpenTelemetry ecosystem is open source, we can easily introduce any new features that will be reviewed by OpenTelemetry contributors.

Distributed tracing example in Astronomy shop

Observability game day

Once the environment is set up, we can introduce the Observability Game Day, an initiative based on the Wheel of Misfortune practices that Google uses and describes in the Site Reliability Engineering book.

This game simulates a production incident, where a moderator known as the game master (GM) conducts the session and someone from the audience spins the wheel and explains an incident or outage. The participants are then divided into teams and tasked with identifying and resolving the issue as quickly as possible. If the solution is not optimal, the GM can help by introducing a new tool or view, which gives a different perspective on how to tackle the incident (knowledge sharing). This exercise can be repeated multiple times for different incidents.

Wheel of misfortune example

Results

The Observability Game Day has already been completed by multiple Skyscanner teams, where each team observability expert (ambassador) runs the session. The participants have given extremely positive feedback, where 90% of the responders say that after the Game Day, they feel more confident debugging production systems and would love to have further sessions.

  • Hugely valuable to run against real services and to compare and contrast different debugging methods. I’m certain everyone, regardless of skill level, will have got something out of the session - I know I did! Thank you for taking the time to set this up and promoting it for us - Dominic Fraser (Senior Software Engineer)
  • It is a really great (company-wide) initiative to get people upskilled in observability and OpenTelemetry/New Relic and I personally found it very useful, as well as a lot of fun! :D - Polly Yankova (Software Engineer)

In addition, we learned that:

  1. OTLP makes it incredibly simple to integrate a standard application with an observability vendor. Just point it to the right endpoint and job done.
  2. Our winning teams relied primarily on tracing data to analyze regressions that helped them understand the root cause faster. Tracing FTW!
  3. Front-end engineers found the Game Day lacked focus on client-side observability, so we decided to contribute upstream (see next steps below). This was my first contribution to the project, and it was a great experience! Maintainers were very welcoming and helped me to test and release. Thanks!

Next steps

The next action is to run sessions for all the engineering teams in the company and convert them into a Skyscanner learning course. This way, the content can be used during the onboarding process for new joiners or even reviewed at any time as a refresher for those who have been in the company longer. In addition, after observing common feedback, we identified that it would be beneficial to extend the current incidents to include more front-end-specific ones, such as incidents triggered by browser traffic. To achieve this, we have contributed to the OpenTelemetry Demo and enabled these features for other interested parties. For more information, please have a look at the raised PR.

Last modified September 3, 2024: Add operator runbooks (#5131) (09f39d1a)